엑셈, 성능 대폭 향상된 엑셈원(exemONE)으로 클라우드 시장 공략 가속
지원 데이터베이스 늘리고 실제 사용자 및 네트워크 모니터링 강화
AWS 연계 확대하고 각종 편의 도구 추가 및 기능 개선
IT 성능 관리 전문 기업 엑셈(대표 조종암, 고평석, 205100)이 모니터링 영역 확대와 다양한 편의 도구 추가 및 기능 개선으로 하이브리드 클라우드 환경 통합 모니터링 솔루션 ‘엑셈원(exemONE)’의 성능을 대폭 향상시켰다고 12일 밝혔다.
엑셈에 따르면, 엑셈원(exemONE)은 2024년 4월 출시 후 20여 개가 넘는 고객사를 확보했다. 개별 고객사 환경에 맞는 철저한 커스터마이징(customizing), 고객이 원하는 도구와 기능의 신속한 개발, 기술 지원 엔지니어의 발 빠른 대응 덕분에 엑셈원의 가파른 성장이 가능했다고 엑셈은 설명했다.
작년 7월 1차 메이저 업그레이드 이후 지금까지 엑셈원은 꾸준히 지원 데이터베이스(이하 ‘DB’)를 늘리고 실제 사용자 및 네트워크 모니터링을 강화했다. 또한 AWS 연계를 확대하는 한편 각종 편의 도구를 추가하고 기능을 개선했다.
먼저 엑셈원은 오라클을 비롯한 주요 상용 DB들과 포스트그레SQL(PostgreSQL)을 필두로 한 주요 오픈소스 DB들에 이어서 문서형 DB의 선두 주자인 몽고DB(MongoDB)와 최근 국내 공공 기관에서 비중이 부쩍 커진 큐브리드(CUBRID) 모니터링을 추가로 지원한다. 사실상 국내에서 사용되는 모든 DB를 지원하는 것이라고 엑셈은 부연했다.
엑셈원의 ‘RUM(Real User Monitoring)’은 실제 사용자의 관점에서 서비스의 성능을 측정하므로 사용자 경험을 이해하고 개선하는 데 중요한 역할을 한다. 구체적으로 RUM은 페이지 로드 시간, 서버 응답 시간, 리소스 다운로드 시간 등 다양한 지표를 통해 웹 애플리케이션의 성능을 정밀하게 분석한다. 또한 타임라인 차트를 통해 리소스 로드의 시작, 종료 시점과 경과 시간을 빠르고 편리하게 파악할 수 있다.
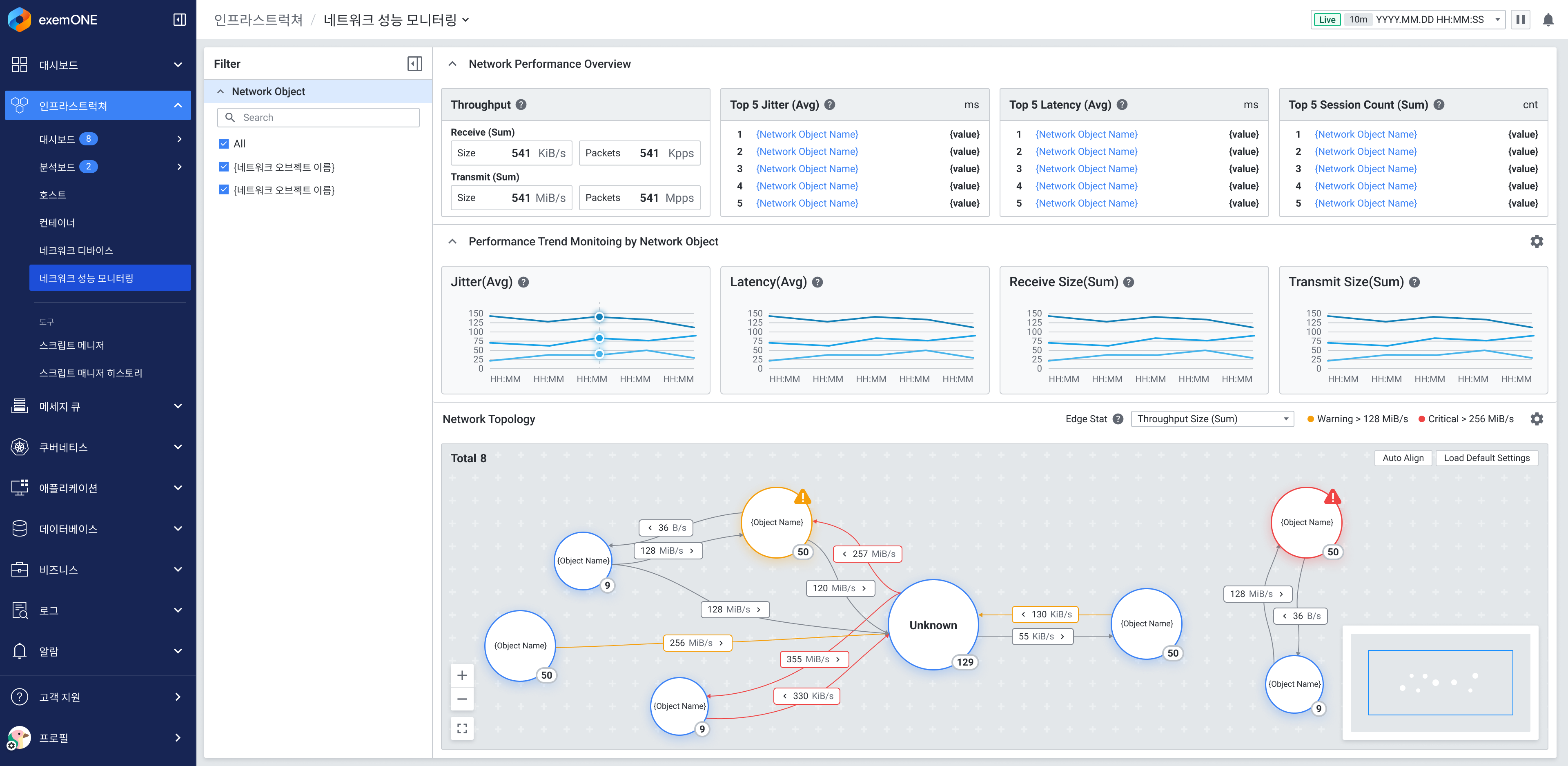
엑셈원의 ‘NPM(Network Performance Monitoring)’ 기능도 강화됐다. 엑셈원의 NPM은 네트워크 세션 간의 연결 관계를 시각적으로 파악할 수 있도록 네트워크 토폴로지 맵을 제공한다. 물리적 장비들을 사용자 맞춤식 논리적 구조로 그룹핑하여 관리할 수 있도록 지원한다. 이러한 NPM 기능을 활용하면 시스템 운영자는 네트워크 정체, 장애, 트래픽 증가 등의 문제가 심각해지기 전에 신속하게 문제를 파악하고 조치할 수 있다.
이 밖에도 다수의 장비를 사용자가 태그화하여 같은 키워드를 가진 장비들끼리 그룹핑 및 타깃팅 할 수 있는 ‘사용자 정의 태그’, 여러 API 방식을 통한 엑셈원과 외부의 연계 기능이 추가되었다. 쉘 스크립트 매니저, 서킷 브레이커, 엘라스틱서치(ElasticSearch) 및 프로메테우스(Prometheus) 데이터 연동도 가능해졌다. 또한 고객의 호평을 받고 있는 PA(Performance Analysis) 저작 도구의 기능이 개선되었고, 비즈니스 단위의 토폴로지 뷰가 구현되었다.
고평석 엑셈 대표는 "맥스게이지(MaxGauge)와 인터맥스(InterMax)를 개발하며 축적한 노하우가 하나로 통합된 덕분에 엑셈원이 빠른 속도로 시장 점유율을 확대하고 있다”라며 “올 4월에는 AI 기반 이상 탐지 모델과 AI 챗봇을 탑재해 한층 더 고도화된 엑셈원을 선보이겠다”라고 말했다.

[이미지1] 엑셈원 RUM(Real User Monitoring) 목업(Mock-up) 화면

[이미지2] 엑셈원 NPM(Network Performance Monitoring) 목업(Mock-up) 화면
<끝>
출처 : 엑셈 보도자료

'엑셈 보도자료' 카테고리의 다른 글
| 엑셈, 싸이옵스(XAIOps) 공공 판로 확대하고 데이터센터 시장 공략 (1) | 2025.03.18 |
|---|---|
| 엑셈, 10억 원 규모 자기주식 소각 결정 공시 (0) | 2025.03.14 |
| 엑셈 임경석 이사 외 3인, 국가정보자원관리원 민간 전문가로 활동 (0) | 2025.03.11 |
| 엑셈, 삼성전자에 ‘엑셈원’ 납품 계약 체결 (0) | 2025.01.24 |
| 엑셈, 39억 원 규모 ‘2025년 서울시 빅데이터 서비스 플랫폼 통합 운영’ 수주 (0) | 2025.01.17 |
댓글