엑셈, AI 분석 플랫폼 ‘우드페커’ GS 인증 1등급 획득
GS(Good Software) 인증 획득한 우드페커로 AI 플랫폼 시장 공략 박차
우드페커, 최근 대형 제조 기업과 대학교 한 곳에 납품
AI 기반 IT 성능 관리 전문 기업 엑셈(205100, 대표 조종암, 고평석)이 AI 분석 플랫폼 ‘우드페커(Woodpecker)’가 GS(Good Software) 인증 1등급을 획득했다고 밝혔다. 우드페커는 최근 대형 제조 기업에 납품된 데 이어 대학교 한 곳까지 신규 고객으로 확보해 AI 플랫폼 시장에 안착하고 있다.
엑셈에 따르면, 우드페커는 GS 인증 1등급으로 공공 소프트웨어 시장 공략에 중요한 교두보를 확보했다. 대부분의 정부부처와 공공기관은 상용 소프트웨어 도입 시 GS 인증을 받은 소프트웨어를 우선적으로 검토하고 수의계약이나 제3자 단가계약을 체결하기 때문이다. 또한 GS 인증 자체가 공신력 있는 품질 보증서 역할을 하므로 공공뿐만 아니라 민간과 해외 시장에서도 신뢰도를 높인다고 엑셈은 설명했다.
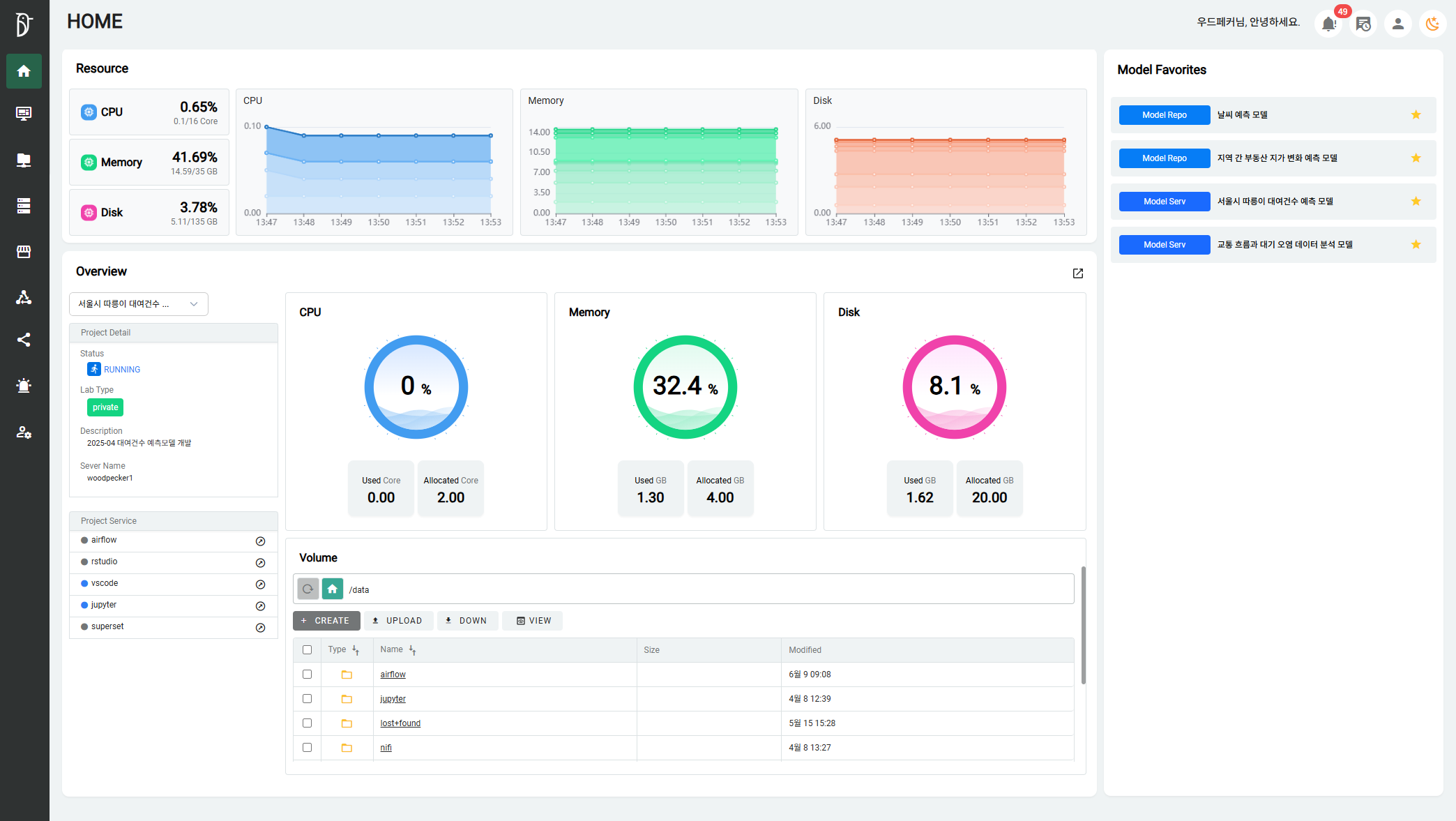
우드페커를 사용하면 단일 플랫폼에서 AI 모델 개발, 학습, 배포와 분석 및 시각화까지 가능하다. 데이터 분석 플랫폼 운영자와 교육생 모두 몇 번의 클릭만으로 개인화된 분석 환경을 생성할 수 있다. 우드페커는 단일 실행과 반복 실행 등 모델 학습 스케줄을 자동화하고, 서버의 분석 자원 할당과 회수에 이르기까지 운영 효율을 높이는 자원 자동 관리 기능도 제공한다. 최대 40명의 사용자가 동시 접속할 수 있는 인프라를 제공하며 다중 사용자 환경에서도 일관된 성능과 서비스 품질을 보장한다. 또한 AI 개발에 필수적인 GPU 상태 모니터링은 물론 각 프로젝트별 자원 상세 정보도 제공한다.
대학교 한 곳은 기존에 갖추고 있었던 데이터 수집 체계에 분석 환경을 추가하는 사업을 추진하면서 엑셈의 우드페커를 도입하기로 결정했다. 손쉽게 AI 모델 분석 환경을 구축할 수 있는 우드페커로 실제 산업 현장에서 수집되는 데이터를 교육에 활용한다. 궁극적으로는 데이터 분석에 기반한 생산 최적화를 지원하고자 한다. 이를 위해 엑셈은 해당 대학교에 최적화된 AI 분석 환경을 설계하고 기술 지원을 제공한다.
고평석 엑셈 대표는 “앞으로 더 많은 대학, 정부부처, 공공기관, 민간 기업의 AX(AI Transformation)에 적극 기여하겠다”라며 “AI 전문가들의 업무 효율성을 크게 향상시키는 우드페커를 ‘AI 3강’ 대한민국 대표 AI 솔루션으로 성장시키겠다”라고 포부를 밝혔다.

[이미지] 우드페커(Woodpecker) 홈(Home) 화면
<끝>
출처 : 엑셈 보도자료

'엑셈 보도자료' 카테고리의 다른 글
| 엑셈, 옵저버빌리티 솔루션 '엑셈원' 공공 고객 확대 (0) | 2025.07.22 |
|---|---|
| EXEM, the perfect partner for hybrid cloud monitoring and observability (글로벌 비즈니스 및 경제 전문 영문 매체 'The Worldfolio' 고평석 대표 인터뷰) (1) | 2025.07.16 |
| 엑셈, AIOps 플랫폼으로 ‘안전한 바다’ 만든다 (2) | 2025.06.05 |
| 엑셈, ‘AWS 서밋 서울’에서 엑셈원 AI 기능 대거 선보여 (2) | 2025.05.16 |
| 엑셈, 1분기 기준 역대 최대 매출 달성 (0) | 2025.05.15 |
댓글